Real User Monitoring Software

See What Your Users See.

Core Web Vitals, and Behavioral Insights for Complete Visibility Across Devices, Browsers, and Geographies — Correlated with Backend Performance via Motastore.

Real User Monitoring Capabilities

Motadata RUM delivers actionable digital experience insights from every real user session

Real-User Experience Measurement

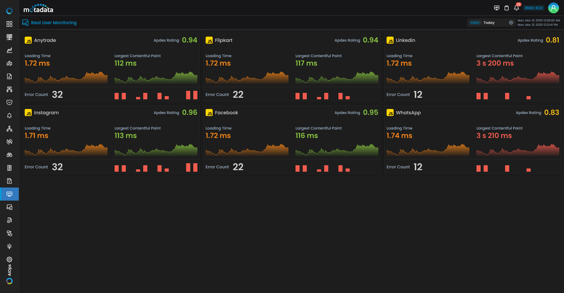
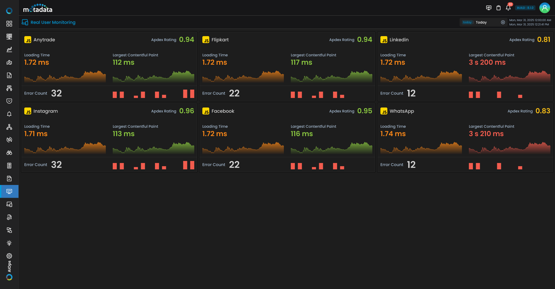
Effective website performance monitoring starts with actual user data. We translate raw browser signals into visual, easy-to-read health scores to gauge performance at a glance.

  • Monitoring – Keep your site optimized for modern standards with live trend visualizations of core web vitals.

  • Apdex Scoring – Instantly quantify perceived performance and user satisfaction with a standardized index.

  • Session & Error Overview – Get immediate health visibility with top-level metrics for total sessions, page views, and error rates.

Analyze the Complete User Journey

When a user encounters a bottleneck, you need granular, timeline-driven evidence. Dive deep into individual sessions with advanced user journey tracking to uncover exactly what went wrong and where.

  • The Session Grid – Access a complete, chronological timeline of user actions, page views, and errors.

  • Deep Interaction Drilldowns – Uncover latency details, event attributes, and contextual diagnostics for every single click.

  • Error Diagnostics – Pinpoint precise error messages, identify impacted resources, and leverage JavaScript performance monitoring to detect main-thread blocking long tasks.

Global Insights for Flawless Experiences Anywhere

True end-user experience monitoring means knowing how your application performs across different geographies, browsers, and devices.

  • Browser Performance Breakdown – Spot compatibility issues instantly by comparing error counts, load times, and Web Vitals across different web browsers.

  • Global Experience Mapping – Visualize Apdex ratings and error trends on an interactive world map to understand your country-level session distribution.

Cut Resolution Times with Rapid Incident Response

When things break, you need reliable real time monitoring software to fix them fast. Elevate your web app performance monitoring with structured triage workflows built for speed and collaboration.

  • Unified Evidence Trail – Consolidate frontend metrics, error logs, and environment context into a single pane of glass.

  • Severity-Based Indicators – Prioritize issues and make faster decisions using intuitive, color-coded health grading.

  • Advanced Search & Filtering – Rapidly isolate specific sessions by event type, error message, browser, or global location.

Secure, Compliant Data Capture

Unlike many real user monitoring tools, we give you total control over your data. Get the best real user monitoring insights without ever compromising user privacy or compliance standards.

  • Built-In Data Masking – Automatically prevent sensitive user information (PII) from ever entering logs or session data during your rum monitoring.

  • Configurable Session Sampling – Easily adjust sample rates to balance high-fidelity data granularity with storage efficiency.

  • Targeted Instrumentation – Capture only the most relevant frontend signals to reduce data noise and maintain strict enterprise compliance.

Best Quality At The Best Price